导航菜单

Bogoo – 评论分析工具 LOGO 图标

Bogoo – 评论分析工具

2.1.4
2024-12-05
0
0

插件介绍

从用户反馈中挖掘产品创新思路。

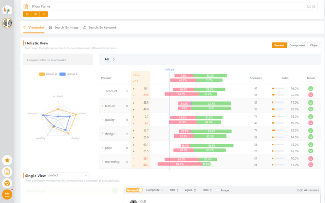
买家评论是UGC的一种,蕴含用户对于产品的体验与感受,并能真实反映客户之声(VOC)。但评论不如问卷般规范,所以须先用NLP技术将评论内容量化、标签化,再使用BI技术提供视觉化多维分析,然后用ChatGPT做总结报告。将非结构化的文本,转化成客观的分析报告,让产品经理做出主观的决策。

此工具除提供单品、单品类分析外,还提供多品类的对比分析,让您快速了解不同产品及客户反馈,找出共性问题与做出差异化。可帮助您优化:产品开发、市场营销和客户服务策略。


插件详情

评分
0星(共5星),共无评分位用户参与评分
使用人数
31+ 位用户
版本
2.1.4
文件大小
361KB
提供方
duoweitree
支持语言
2 种语言
ID
cbojgccebehmdbibgfpgpnanclgmejjk
发布时间
2024-12-05 00:15:38
1 / 5